Xovis Partnership

Untitled (16)

Overview

eConnect integrates with Xovis’ world-leading 3D people-counting technology to deliver precise, real-time occupancy data, entry-exit tracking, and historical reporting. This integration combines Xovis’ objective sensor data with eConnect’s analytics platform, providing casinos and hospitality venues with accurate, automated visitor counts for regulatory compliance and operational intelligence. Together, eConnect and Xovis enable seamless visibility into patron flow, ensuring reliable admissions tax reporting, smarter staffing, and data-driven decision-making across single and multi-site environments.

xovis pic 1 (1)

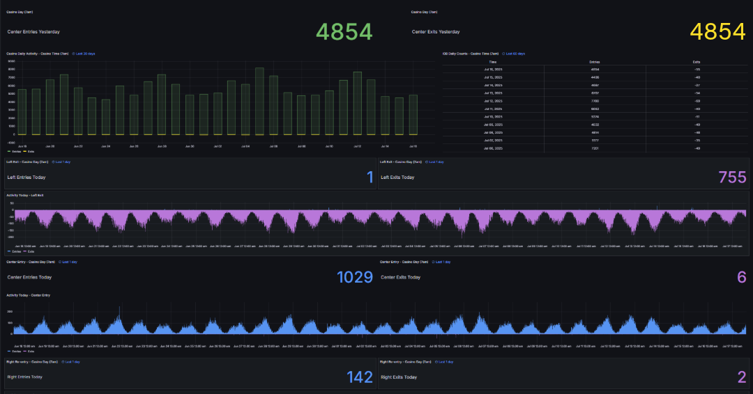
How It Works

eConnect’s platform connects directly with Xovis 3D people-counting sensors to capture accurate entry, exit, and occupancy data in real time. The system converts raw sensor counts into transparent KPIs and visual dashboards within the eConnect interface, giving operators live visibility into patron movement across entrances, re-entries, and exits. Data is time-synchronized and securely stored within the property’s network, ensuring compliance with state admission tax regulations while maintaining full control of local data assets. The integration supports dual-count validation, trend analysis, and automated reporting—streamlining compliance audits, optimizing staffing, and enhancing operational transparency across single and multi-site environments.

msedge_tKZfYQfNTE (1)

Why Choose eConnect + Xovis

CheckCircle (1)

Automated entry counting for precise admissions tax compliance.

CheckCircle (1)

Real-time occupancy metrics for staffing and security decisions.

CheckCircle (1)

Transparent KPIs supporting audits and regulatory reporting.

CheckCircle (1)

Streamlined operations through hands-free data collection.

CheckCircle (1)

Scalable insights across single and multi-site casino environments.

Ready to add intelligence to your Xovis surveillance network?

Schedule a demo today and experience next-level security with eConnect.